剎車總是剎不住?找找制動差的原因
2017-03-07 00:00:00類型:轉載來源:卡車維修第一站作者:chinatruck011
我國半掛車的制動系統設計布置雜亂無章,這幾乎是業內的通病,以至于廠家都說不清什么是好的掛車制動,用戶更沒有辦法去衡量,甚至一個好的掛車制動是什么樣?在用戶心理都沒有概念。

掛車制動什么概念?
病急亂投醫,路邊店和剎車王真的能解決掛車的制動問題嗎?當然不可能!反復修反復壞,輪胎使用壽命甚至不到五萬公里,有沒有?重車剎不住,空車還抱死。
沒完沒了的換剎車片剎車鼓,掛車制動到底出什么問題了?通過以下分析,我們或許能找到答案。
市面上針對掛車制動不好用的通常解決辦法:

就這樣周而復始,保養費用巨增錢沒少花問題沒解決,行車路上還提心吊膽。現今的公路列車,行駛速度已經保持在80-90公里/小時左右,相對制動系統的性能要求很高,通常這里指兩個方面,通俗來講,制動性能能夠停的住,也要不抱死側滑。

氣制動儲氣罐
在牽引車制動性能良好的狀態下,一個標準的優秀掛車制動系統,常要滿足以下條件,以下是一組對比,大家看起來就比較直觀了,下面是無ABS裝置的掛車制動系統,看看你的掛車問題在哪?
① 布置形式的差別(無ABS類型,目前已淘汰)
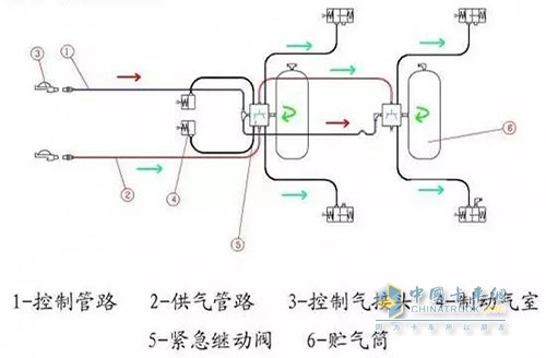
目前常見的掛車控制形式:一控三

一控三形式
一控三,儲氣筒只在唯一的一個位置供氣,管徑很難滿足要求,在制動踏板動作時,響應時間慢,供氣跟不上。而通常使用超標供氣量緊急繼動閥,隨后制動發生抱死。前端供氣延遲,中端氣壓又過大,剎車難用,不好控制,制動距離長而且抱死。
合理的布置形式:二控三

二控三形式
在無ABS的情況下,標準可靠的掛車制動布置形式應該是二控三的方式,采用二控三布局的掛車制動相較一控三,制動更為平順,輪胎抱死現象大幅降低。
② 緊急制動閥 制動系統的核心

一控三或者剎車王

一控三或者剎車王
一控三,掛車只相當于一個出口,滿足六個分泵的供氣需求,兩個儲氣筒沒有分別作用;

一控三所存在的問題
二控三,掛車相當于兩個繼動閥,儲氣筒分別供氣,無論響應時間及制動柔順性,制動力都滿足法規標準。

二控三所存在的問題
③ 儲氣筒材料差 生銹污染泵閥報廢
目前市面多數廠家采用的鐵質儲氣筒,極易生銹導致泵閥損壞,一個合格的儲氣筒應該具有防腐蝕、防銹、穩壓、降溫的作用。

鐵質儲氣筒易生銹
而多數我們使用的儲氣筒達不到要求。導致掛車緊急繼動閥,剎車分泵漏氣磨損問題嚴重。
總結:拋開現今法規強制要求,目前只有極少數廠家采用標準的二控三的布置形式,某些出口車型還配置單獨的掛車斷氣剎手柄,其它廠家幾乎無一例外的采用一控三的布置方式,使用的緊急繼動閥,儲氣筒不合格,歸根到底成本至上,一味迎合用戶貪便宜的習慣,結果可想而知。
標簽: 剎車 原因
熱門文章
- 冠軍選手來了!看運多多·傲運... 2023-08-01
- “清一色綠色軍團”,“鐵粉”... 2023-08-01
- 復購6輛奔馳卡車!魏國清用高端... 2023-07-31
- 對話遠程:如何用五年 成為首... 2023-06-02
- 淄博燒烤爆火VS大運V9熱銷的密... 2023-05-25
- “挖呀挖”火爆源于美好 大運V... 2023-05-24
- 現代商用車關懷服務行動 駕駛... 2023-05-15
- 深度定制 煥新而來 歐航歐馬... 2023-05-15
- 擎領未來 濰柴新能源商用車新... 2023-05-15
- 楊師傅:結緣汕德卡G7S燃氣車 ... 2023-04-28





